气体灭火系统检查与维护保养
- 安全检查:无病毒 无插件 
 
- 文件类型:压缩文件
 
- 文件大小:3.96M
 
- 推荐星级:5 星级 
 
- 更新日期:2009-02-24 09:36
 
- 浏览次数:5710
 
- 下载次数:4142
 
 
 | 
 | 
  | 
  
 
     | 
 
详细介绍
 
 
第一节  气体灭火系统分类
第二节 气体灭火系统的适用范围
第三节、气体灭火系统的灭火机理
第四节、气体灭火系统防护区的要求
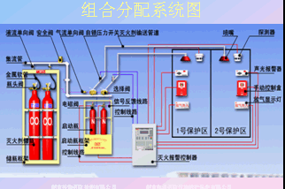
第五节  气体灭火系统的组成
 
 
[ 
下载搜索 ] 
[ 
加入收藏 ] 
[ 
告诉好友 ] 
[ 
打印本文 ] 
[ 
关闭窗口 ]
下载地址   
【免费注册并赠送下载积分,支付积分后,请点击“主站下载”;】 
【“弱电之家网”成立10周年,注册会员30万人,国内最优秀的弱电网站.支付宝淘宝合作商家】
 
    1、为了网站继续生存下去,只能适当收取些费用,论坛发贴可赚取积分下载,也可“支付宝在线充值”兑换积分;
    2、VIP会员包年下载
50元/1年(服务期内不限量下载+信息发布+产品推荐);
立即充值
    3、VIP会员包年下载
90元/2年(服务期内不限量下载+信息发布+产品推荐);
立即充值
    4、点击查看详细:
VIP会员注册流程及付款   客服QQ:

 (点击交谈)